Article Hero Background
Articles in this section

Operational Report

This article will guide you on how to use the Trucker Path command platform to generate and receive a comprehensive financial overview of your company.

 

Step 1: Log into the Trucker Path command platform. Click on the logo located in the top left corner to access the financial overview page.

s1.gif

 

Step 2: Set a specific date or time frame for which you want to view the data. You can do this by clicking on the date setting option in the top right corner.

s2.gif

 

Step 3: After setting a specific date range, the data will start to display in the dashboard below. Here, you'll see your revenue expenses, invoices paid, total net revenue, total mileage driven by your drivers, revenue per mile, revenue per loaded mile, and associated revenue per driver.

s3.gif

 

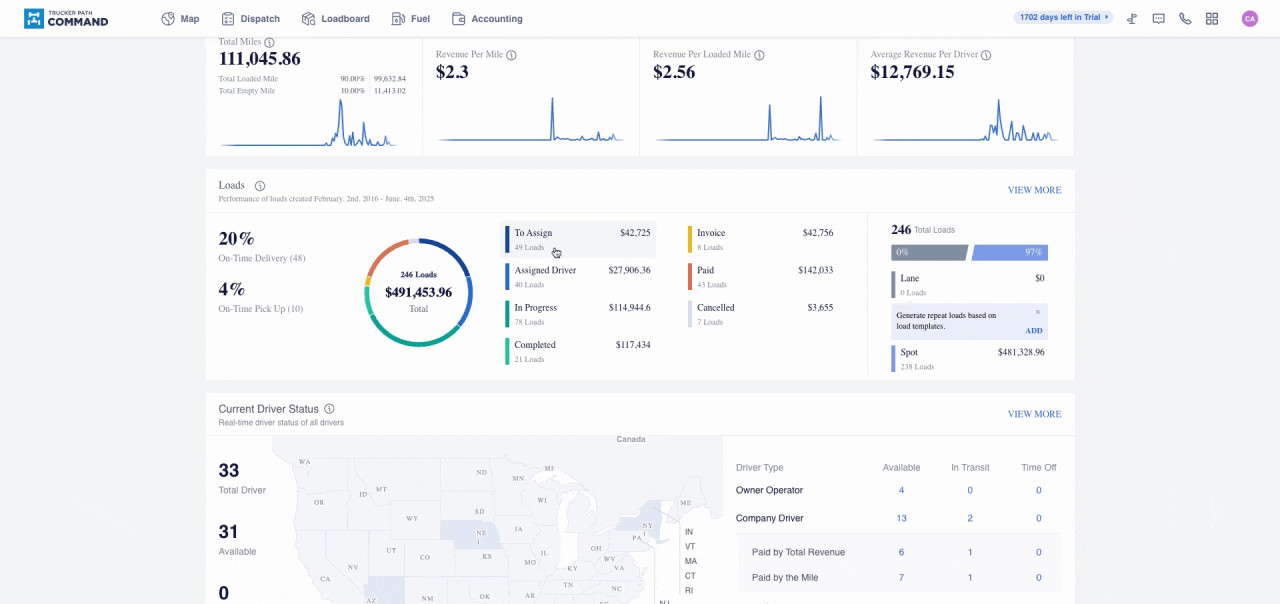
Step 4: Scroll down to see a breakdown of your loads. This includes how many loads you still have left to assign, how many have been assigned, and their current status.

s4.gif

 

Step 5: Further down, you'll find an overview of your current driver status. Hover your mouse over each state to see how many drivers you have available in that specific state. On the right, you'll see their current status.

s5.gif

 

Step 6: Scroll down to the bottom to view your company operations. This includes an overview of how much revenue each owner, operator, company driver, lease driver, or other type of drivers have generated. You'll also see the total amount of money in invoices you have.

s6.gif

 

Step 7: At the very bottom, you'll find a breakdown of your expenses and the dollar amount associated with each type of expense.

s7.gif

 

By following these steps, you'll have a clear and detailed understanding of your company's financial status.

 

Questions?

If you have any questions regarding this topic or any others, please reach out to our Support Team via email at Command@truckerpath.com or via live chat in the Command dashboard.

Was this article helpful?
0 out of 0 found this helpful

Comments

0 comments

Please sign in to leave a comment.

Additional Resources

  • Our helpline hours:

    8:00am - 8:00pm CST Monday to Friday; 9:00am - 6:00pm CST Saturday

  • Follow us on our socials

    Get the latest news and updates first